Grundwassermanagement für Fernwärmetunnel 
in Kopenhagen
				
				
								
				
							in Kopenhagen
In der dänischen Hauptstadt Kopenhagen setzt man auf Fernwärme als Wärmequelle. Um die Versorgung weiter sicher zu stellen, wurde nun ein 4,1 km langer Fernwärmetunnel erstellt, bei dessen Bau ein deutsches Unternehmen das Grundwassermanagement ausführte.
Auch in Zukunft werden die Kopenhagener in den Genuss von Fernwärme kommen. Hierfür führte die Energiegesellschaft Københavns Energi deren bislang größtes Bauprojekt durch: die Errichtung eines 4,1 km langen Fernwärmetunnels vom Amager-Kraftwerk bis zur Fredensgade im Stadtteil Nørrebro. 98 % der Kopenhagener nutzen schon heute Fernwärme als Wärmequelle. 2/3 von ihnen erhalten die Fernwärme in Form von Warmwasser aus Rohren, doch das verbleibende 1/3 erhält Fernwärme in Form von Dampf. Langfristig soll Dampf von dem wesentlich zweckmäßigeren Fernwärmewasser ersetzt werden. In einer Bauzeit von insgesamt 4 Jahren und mit einem Projektbudget von 750 Mio. DKK wurde der Bau vom Joint Venture KFT (Hochtief/MT Højgaard) ausgeführt. Die Planung wurde von der Ingenieurgesellschaft Cowi durchgeführt. Die Hölscher Wasserbau GmbH wurde vom Joint Venture KFT beauftragt, das Grundwassermanagement für dieses Projekt sicher zu stellen.
Der Tunnel besteht aus einer Röhre mit 5,08 m Außendurchmesser und wurde mit einem Erddruckschild aufgefahren. Er verläuft im Kopenhagener Kalkstein in einer Tiefe von 25 bis 40 m unter der Erde. Dies bedeutet, dass sich der Fernwärmetunnel unterhalb des künftigen Metrocityrings befindet. Neben dem TBM-Vortrieb wurden auch Start-, Ziel- sowie ein Zwischenschacht hergestellt. Die 3 Schächte haben einen Durchmesser zwischen 15 und 25 m und sind bis zu 40 m tief.
Geologisch befindet sich die gesamte Stadt auf der eiszeitlichenGrundmoränenlandschaft, die weite Teile Dänemarks einnimmt. Bei Kopenhagen ruht die Moräne auf relativ hoch gelegenem Kalkstein, der aus Kreidekalkstein der Oberkreide besteht. Oberhalb des Kalksteins befinden sich diese eiszeitlichen Sand-Kies-Schichten. Sowohl die Sand-Kies-Schichten als auch die klüftige Kalksteinformation stellen den Grundwasserleiter dar. Der Grundwasserstand in Kopenhagen liegt bei ca. -2 m und unterliegt in manchen Gebieten dem Einfluss der Tide.
Die Konstruktion der Tunnelschächte bestand aus überschnittenen Bohrpfählen, welche bis in den Kalkstein einbinden. Im Bereich des Kalksteins wurde das anstehende Gebirge bis zur Schachtsohle mit Spritzbeton gesichert. Zum Abteufen der Schächte war eine innen liegende Grund-
wasserabsenkung erforderlich. Da keine Wasser stauende Schicht ansteht, hätte dies natürlicherweise zur Folge, dass sich der Grundwasserspiegel auch außerhalb der Schächte absenkt. Eine Absenkung des normalen Grundwasserstandes ist in Kopenhagen jedoch nicht zugelassen. Insbesondere das Stadtzentrum ist auf alten Holzpfählen gegründet, welche auf keinen Fall trocken gelegt werden dürfen. Durch Infiltration von Trinkwasser (bzw. Meerwasser) in den Aquifer sollte gewährleistest werden, dass sich der Grundwasserstand außerhalb der Schächte nicht ändert. An mehreren Messpegeln sollte der vorhandene Grundwasserstand beobachtet und mittels Infiltrationsbrunnen die erforderliche Menge an Trinkwasser infiltriert werden. Abweichend hierzu entwickelte die Hölscher Wasserbau GmbH ein innovatives Konzept, welches sowohl technische als auch wirtschaftliche Vorteile hatte. Das konzipierte System enthält Wasseraufbereitungsanlagen, welche es ermöglichen, das geförderte Grundwasser nach der Behandlung wieder zu infiltrieren und somit das teure Trinkwasser einzusparen. Des Weiteren kann das System den Grundwasserstand in der Stadt vollautomatisch und computergesteuert regeln und somit die Sicherheit erhöhen.
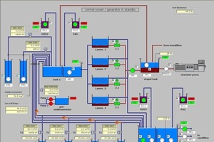
Aufbau der Anlage zum Grundwassermanagement
Das Grundwassermanagement System bestand aus 30 bis 45 m tiefen Entnahmebrunnen in den Schächten sowie ca. 40 Infiltrationsbrunnen, welche außerhalb der Schächte in Tiefen von bis zu 50 m abgeteuft wurden. Es wurden Brunnen mit einem Bohrdurchmesser von 300 mm und einem Filterausbau von 200 mm verwendet. Bis zu 100 % des geförderten Grundwassers sollte wieder in den Grundwasserleiter infiltriert werden. Auf beengten innerstädtischen Verhältnissen wurden die Infiltrationsbrunnen auf unterschiedlichen öffentlichen Flächen hergestellt. Die genaue Standortwahl der Infiltrationsbrunnen wurde neben hydrogeologischen Gesichtspunkten auch durch räumliche und logistische Herausforderungen, resultierend aus der Innenstadtlage, bestimmt. Zwischen den Infiltrationsbrunnen und den Steuerungs-/Aufbereitungsanlagen wurden unterirdisch, vorwiegend in Straßen, die erforderlichen Wasserleitungen und Kabel verlegt. Die anstehende Geologie impliziert relativ unterschiedliche Leistungsfähigkeiten der einzelnen Infiltrationsbrunnen. Hierzu ist noch anzumerken, dass die horizontale Durchlässigkeit des Kopenhagener Kalksteins etwa 3 bis 10 mal größer ist als die vertikale Durchlässigkeit. Zur Ermittlung der optimalen Betriebszustände wurde das Schluckvermögen eines jeden Infiltrationsbrunnen im Rahmen eines Testlaufes bestimmt. Die Testergebnisse wurden als Grundlage für die Programmierung der Grundwassermanagementanlage herangezogen.
Die Grundwassermanagement-Anlage wurde zentral über eine speicherprogrammierbare Steuerung (SPS) gesteuert und überwacht. Ein angeschlossener PC diente zum Überwachen und Bedienen der Anlage. Gesteuert wurden damit die Grundwasserabsenkung, sowie die Grundwasseraufbereitung und die Grundwasserinfiltration.
Weiterhin wurden mit Hilfe des Systems alle auflaufenden Messwerte wie aktuelle Grundwasserstände, aktuelle Durchflussmengen, kumulierte Durchflussmengen, usw. aufgezeichnet. Auch die verantwortlichen Behörden und die Bauherrenvertreter hatten einen Online-Zugang zum System, worüber sie die Möglichkeit hatten, zu jeder Zeit die Grundwasserstände sowie das Grundwassermanagement zu beobachten. Die aufgezeichneten Messwerte konnten in Form von Tages-, Wochen- und Monatsberichten ausgegeben werden. Auch Ganglinien konnten direkt aus dem System generiert werden. Weiterhin konnten alle aufgezeichneten Messwerte als CSV-Datei ausgegeben werden, so dass weiterführende Auswertungen z. B. mit Microsoft Excel möglich waren. Evtl. auflaufende Störmeldungen konnten als SMS auf die Mobiltelefone des Bereitschaftspersonals übertragen werden.
Verteilt im gesamten Stadtgebiet waren ca. 40 Grundwasserpegel herzustellen. Die Pegel wurden mit einem Bohrdurchmesser von 200 mm hergestellt und als Doppelpegel ausgebaut. Die Grundwasserpegel sollten kontinuierlich den Grundwasserstand aufzuzeichnen und die Daten zur Dokumentation sowie zur Steuerung des Grundwassermanagementsystems an die SPS übertragen. Die in Schachtnähe befindlichen Pegel wurden per erdverlegter Datenleitung auf die SPS geschaltet. Die Pegel, die sich in größerer Entfernung zu den Steuerungsanlagen befanden, wurden mit batteriebetriebenen GPRS-Datenloggern ausgestattet. Sie übertrugen die aufgezeichneten Daten über das Mobilfunknetz direkt zum PC der Grundwassermanagement-Anlage.
Der Amtsvorschlag sah vor, das gepumpte Grundwasser abzuleiten und zur Infiltration in den Boden frisches Trinkwasser zu verwenden. Alternativ hierzu sah das Konzept von Hölscher Wasserbau vor, das geförderte Grundwasser auf Trinkwasserqualität aufzubereiten und somit auf die Verwendung von frischem Trinkwasser zu verzichten. Das Grundwasser wurde aus den im Inneren der Schächte angeordneten Entnahmebrunnen zur Wasseraufbereitungsanlage gepumpt. Zusätzlich waren in den Schächten Pumpensümpfe zur Ableitung des anfallenden Oberflächenwassers installiert. Wegen des teilweise hohen Sedimentgehalts wurde dieses Wasser zuerst über eine Vorsedimentation geführt. Über Lamellenschrägklärer und Kiesfilter wurde das Wasser bis auf einen Sedimentgehalt < 0,02 mg/l abgerei-
nigt. Das nun vorsedimentierte Oberflächenwasser sowie das Grundwasser, welches direkt aus den Förderbrunnen gepumpt wurde, durchlief die eigentliche Wasseraufbereitungsanlage. Die Aufbereitungsanlage bestand neben einer Chemischen Aufbereitungsstufe primär aus einer Oxidationsanlage in welcher 2-wertiges Eisen zu 3-wertigem Eisen aufoxidiert wurde. Nach Vorgaben der Behörden musste die Qualität des aufbereiteten Grundwassers dem Dänischen Trinkwasserstandard entsprechen. Das gereinigte Wasser wurde zur Infiltrationsanlage gepumpt. Während des gesamten Betriebs der Grundwasserreinigungs-
Anlagen wurden kontinuierlich umfangreiche Wasseranalysen durchgeführt. Einige Messungen wurden vor Ort als Feldanalytik ausgeführt. Weiterführende Analysen wurden dann in einem spezialisierten Labor erstellt. Der Umfang der Wasseranalysen wurde von der überwachenden Ingenieurgesellschaft sowie den zuständigen Behörden festgelegt und entsprechend den Bedürfnissen regelmäßig angepasst.
Die Wasseraufbereitungsanlage und die Infiltrationsanlage bilden ein komplexes, zusammenhängendes System. Den Kern der Anlage bildet die sogenannte Infiltrationsgalerie. Diese besteht aus Schiebern und automatischen Klappen welche über die SPS gesteuert werden . Entsprechend den von den Messpegeln aufgezeichneten aktuellen Grundwasserständen wurden die automatischen Klappen angesteuert und somit der Zufluss zum Infiltrationsbrunnen geregelt. Der maximale Zufluss zu einem Brunnen wurde vorab entsprechend dem ermittelten Schluckvermögen eingestellt.
Die dabei erreichten Toleranzen des aktuellen Grundwasserstandes lagen im Zentimeterbereich. Solche Werte wären mit herkömmlichen, manuell betriebenen Infiltrationsbrunnen praktisch unmöglich gewesen. Bis zu 500 m³/h wurden über die 3 vorhandenen Wasseraufbereitungsanlagen aufbereitet und wieder in den Kopenhagener Untergrund infiltriert. Insgesamt sind über 2 Mio. m³ Grundwasser gefördert, aufbereitet und wieder infiltriert worden.
Während der gesamten Bauphase wurden wöchentliche, monatliche und umfangreiche vierteljährliche Berichte erstellt. Die wöchentlichen Berichte dienten der überwachenden Ingenieurgesellschaft und dem Auftraggeber als Grundlage zur Beurteilung und Überwachung der Grundwassermanagement-Anlagen. Die Berichte enthielten diverse Ganglinien der Kontrollpegel sowie eine Bilanzierung der geförderten und wieder infiltrierten Wassermengen. Weiterhin wurden die Ergebnisse der wesentlichen Wasseranalysen dargestellt. Für die genehmigenden Behörden wurden monatliche bzw. umfangreiche vierteljährliche Berichte erstellt.
Das vollautomatisch gesteuerte Grundwassermanagementsystem wie es beim Bau des Fernwärmetunnels zum Einsatz kam bietet ein Höchstmaß an Sicherheit im Umfeld innerstädtischer Tunnelbaumaßnahmen. Darüber hinaus wird zu Behörden und Bauherrenvertretern großes Vertrauen geschaffen durch die Möglichkeit, ständig über einen direkten Onlinezugang zum Grundwassermanagementsystem einen Überblick der Grundwassersituation zu haben. Unter anderem bewirkte die computertechnisch relativ simple Ergänzung bei diesem Projekt einen sehr partnerschaftlichen Umgang zwischen Behörden/Auftraggebern und Hölscher Wasserbau. Neben dem Sicherheitsaspekt bietet dieses Grundwassermanagementsystem nachhaltige Vorteile in der Wirtschaftlichkeit und Umweltverträglichkeit. Allein schon die Tatsache, dass durch die Aufbereitung und somit Weiterverwendung von Grundwasser hohe Trinkwasser- und Einleitgebühren eingespart werden, kann monetär direkt bewertet werden. Hinzu kommt die Möglichkeit, entsprechend dem aktuellen Schluckvermögen der Infiltrationsbrunnen die Anlage fortlaufend optimal zu regeln. Ganz zuletzt sei noch die international steigende Bedeutung von Umweltverträglichkeitsprüfungen erwähnt, deren Rahmenbedingungen innovative Lösungen zum Schutz der Grundwasserressourcen im Zuge von Bauprojekten erfordern.n


 
						 
						 
						 
						 
						 
						 
						 
						 
						 
						 
									

 
									 
									 
									 
									